Published inberndrueckerNavigating Technical Transactions with Camunda 8 and SpringWondering how technical transactions work with Camunda and the Spring framework? Learn more about transactional behavior in this blog post.Dec 14, 2023A response icon1Dec 14, 2023A response icon1
Published inberndrueckerPro-code, Low-code, and the Role of CamundaPro-code is our heart and soul, but people and processes are diverse. Our optional low-code features support more use cases without getting…Dec 11, 2023Dec 11, 2023
Published inberndrueckerA Technical Sneak Peek into Camunda’s Connector ArchitectureWhat is a connector? How does the code for a connector look like? And how can connectors be operated in various scenarios?Aug 3, 2022Aug 3, 2022
Published inberndrueckerWhy Process Orchestration Needs Advanced Workflow PatternsLife is seldom a straight line, and the same is true for processes. Therefore, you must be able to accurately express all the things…Aug 1, 2022A response icon1Aug 1, 2022A response icon1
Published inberndrueckerHow to Achieve Geo-redundancy with ZeebeCamunda Platform 8 reinvented the way an orchestration and workflow engine works. We applied modern distributed system concepts and can now…Jun 28, 2022A response icon1Jun 28, 2022A response icon1
Published inberndrueckerWhat to do When You Can’t Quickly Migrate to Camunda 8Managing a brownfield when you simply don’t have a green oneMay 25, 2022A response icon1May 25, 2022A response icon1
Published inberndrueckerHow Open is Camunda Platform 8?With Camunda Platform 8 being available to the public, we regularly answer questions about our open source strategy and the licenses for…May 25, 2022May 25, 2022
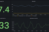
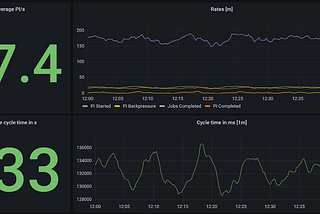
Published inberndrueckerHow to Benchmark Your Camunda 8 Cluster“Can I execute 10, 100, or 1,000 process instances per second on this Camunda 8 cluster?”Apr 20, 2022A response icon2Apr 20, 2022A response icon2
Published inberndrueckerMoving from embedded to remote workflow enginesFor a long time, we have advocated for an architecture that runs the Camunda workflow engine embedded into your own Java application…Feb 8, 2022A response icon5Feb 8, 2022A response icon5
Published inberndrueckerHow to write glue code without Java Delegates in Camunda CloudIntroduced in 2015, the external task pattern is on the rise. Instead of the workflow engine actively calling some code (push), the…Feb 8, 2022Feb 8, 2022