[Bitfinex] API Key 만드는 법
*주의사항 : 이 가이드를 잘 따른다면, 일련의 과정들은 모두 안전하며 여러분이 생성하는 API Key로는 실제로 거래소에서 거래를 하거나 자산을 출금할 수 없습니다. 따라서 코인매니저를 사용하여 자산의 손실을 볼 위험은 없으나, 이 가이드를 잘 따르지 못하거나 본인의 보관 소홀로 발생한 손실은 코인매니저가 책임지지 않습니다.
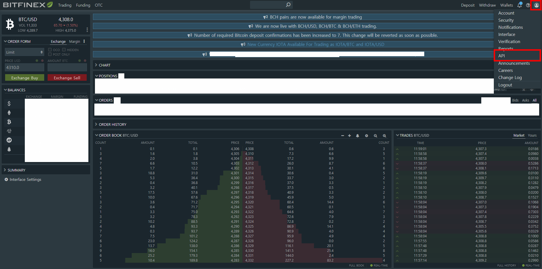
- 먼저, Bitfinex에 로그인하고 오른쪽 위 계정 아이콘에 마우스 커서를 올려, “API” 메뉴를 찾아서 누르세요.

2. API 메뉴에서 “Create New Key” 부분을 누릅니다.

3. 그러면 메뉴가 펼쳐지고, 이 화면을 볼 수 있습니다. “Read” 권한에 모두 체크가 되어있고, “Write” 가 꺼져있는 것을 꼭 확인하세요. (기본적으로 이렇게 되어있을 것입니다)
그리고 “Generate API Key” 를 누르세요.
*주의 : 다른 권한들이 Write 으로 되어있으면 만약 제3자가 당신의 API Key / Secret Key를 모두 알 경우 당신의 동의 없이 Trading/출금을 할 수도 있습니다. (물론 이 옵션이 ON 되어있더라도 기본적으로 API Key/Secret이 유출되지 않을 경우 그런 일은 발생하지 않습니다.)

4. 그러면 API Key가 성공적으로 생성될 것입니다. API Key와 secret 을 안전한 곳에 보관하시고, 코인매니저 앱에 넣으면 Bitfinex 자산을 볼 수 있습니다.

5. 코인매니저 앱의 ‘자산’ 메뉴에서 오른쪽 위 “+” 를 클릭하고 Bitfinex를 선택하여, 위에서 나온 API Key와 Secret 부분을 입력해주세요. 입력이 성공적으로 완료되면, 정보 업데이트가 끝난 후 Bitfinex에 보유한 자산 정보를 자동으로 확인할 수 있을 것입니다.

Originally published at medium.com on August 28, 2017.

